
※AIと共同編集しています。
※弊社パートナーのNAVER公式代理店、DV Companyからの共有情報を含みます。
※仕様変更についてはNAVERの公式発表をまとめています。
こんにちは、韓国EC/マーケおたくの藤田です。
韓国でEC事業をやっている方、あるいは韓国向けの広告運用に関わっている方であれば、3月30日にNAVER広告の管理画面がガラッと変わったことに、お気づきかと思います。
今回のアップデートは、単なるUIのリニューアルではありません。検索広告とディスプレイ広告が1つのプラットフォームに統合され、ダッシュボードの設計思想から、レポートの転換指標の定義まで、広告運用の土台そのものが変わっています。
結論、変更点はざっくり以下の通り:
- 構造レベルの変更 — 検索広告とディスプレイ広告が1つの広告主センターに統合されました。これは単なるUI改善ではなく、NAVER広告のアーキテクチャそのものの変更です。
- 運用思想の転換 — 「媒体ごとに手動で最適化する職人型運用」から「目標ベース+AI推薦+自動化で回す運用」へ、広告運用の考え方自体を変えにきています。GoogleのP-MAXやMetaのAdvantage+と同じ方向性です。
- レポート指標の定義変更 — 「転換数」→「総転換数」(カート投入含む)、費用表示のVAT込み整数化など、数字の読み方そのものが変わりました。これは運用判断の根幹に関わります。
- 新機能の同時投入量 — ダッシュボード、インサイト(AI推薦)、全体キャンペーン管理、ビジネス診断、簡易出稿と、一度に5つ以上の新機能が入っています。
- 4月以降の連続拡張の起点 — AI推薦面への広告拡大、NAVER Clip対応、Boost Up独立キャンペーン化など、3月30日を起点に連鎖的なアップデートが続いています。
この記事では、NAVER広告主センターが2026年3月23日に公開した公式お知らせの内容を日本語に翻訳しつつ、公式発表だけでは見えてこない「現場で実際に起きている問題」についても、韓国の一次情報をもとに整理しました。
正直なところ、わたし自身もこのアップデートの全容を把握するのにかなり時間がかかりました。韓国側の広告運用チームとやり取りしながら、公式お知らせだけでなく、現地の広告代理店が出しているYouTube動画や、NAVERへの問い合わせ結果なども突き合わせて、ようやく全体像が見えてきた、という状態です。
同じように韓国市場で広告を回している方々の参考になればと思い、まとめています。

藤田 裕貴
Free Life&Co株式会社
経済産業省 認定支援機関。ITリテラシー0からネット副業でネット物販を始め、半年で独立。カリフォリニア州出身の日米2重国籍(アメリカでは)。
■職業等
韓国ECマーケター/食品ECブランド運営/韓国越境ECのDXツール運営
■経歴
年商400億円のアパレル企業に約12年勤務後、2020年に韓国越境ECで起業。流通・ものづくり・小売歴17年。2022年春に韓国No.1ECモールCoupang公式SPNパートナーに就任。
「日本の心を紡ぎ、アジアの暮らしに華を。」をテーマに、日本の伝統・文化・生産者様&ベンダー様の想いをアジアへ届けるご支援を提供中。
この記事の目次
適用スケジュールと事前公知
まず基本情報から。今回の統合プラットフォームへの切り替えは、2026年3月30日(月)午後8時に実施されました。該当時間以降にログアウト・再接続すると、新しい広告プラットフォームに接続される仕組みです。
NAVERはこの統合に先立って、段階的に3回の事前公知を出しています。
旧来の検索広告・ディスプレイ広告の個別URLは使えなくなっているので、まだブックマークが古いままの方は更新しておいてください。
新しいNAVER広告プラットフォーム、3つのポイント
NAVER自身は、今回の刷新を以下の3つのポイントとして整理しています。
ポイント1:1つの広告主センターへの統合
これまで、検索広告(SA)と成果型ディスプレイ広告(GFA)は別々の管理画面にログインして運用する必要がありました。これが1つのドメイン、1つのUI/UXに統合されました。
広告の種類に関係なく、単一の環境でキャンペーンを管理できるようになり、プラットフォームを行き来する手間がなくなっています。
ポイント2:ダッシュボード・ビジネス診断・簡易広告登録の新設
より直感的な広告管理のために、成果要約ダッシュボード、業種・目的ベースの広告推薦機能(ビジネス診断)、そして簡易広告登録が新たに導入されました。複雑な設定をしなくても、適切なキャンペーンを簡単に開始・管理できるよう設計されています。
ポイント3:自動化ベースの広告主センターへの進化
広告運用の現況をもとに、運用に役立つインサイトを提案する機能が追加されました。広告管理の改善事項を提案する「推薦インサイト」の提供が始まっており、今後さらに進化していく予定とされています。
1. 広告運営ダッシュボードとインサイト
広告成果指標のページについて解説します。主要な広告成果を一目で確認できるダッシュボードが新設されました。

1)成果指標の選択
希望する広告成果指標を3つ選択して表示できます。指標名をクリックすれば他の指標に変更可能です。変更可能な指標は左側の領域から順に異なります。

指標の下の数値エリアをクリックすると、該当指標のグラフを非表示にすることもできます。
2)照会期間の選択と期間比較機能
カレンダーで「期間比較」トグルをONにすると、選択した期間と同じ日数分の前期間との成果比較が可能です。
- 「今日」を除いた期間を比較でき、最大92日間の期間を選択可能
- 例:直近7日(今日除く)で2026.03.06〜03.12を選択 → 比較期間は2026.02.27〜03.05
3)ダウンロード
照会期間中の成果指標別の詳細内訳をダウンロードできます。
広告費集中キャンペーンとビズマネー

広告費集中キャンペーン
広告費を集中的に消化しているキャンペーンのリストを素早く確認できる機能です。
- 直近7日間(今日除く)の平均広告費に対して消化率が高いキャンペーンがリスト表示される
- 総費用が高い順に表示され、総費用が広告アカウントの直近7日平均広告費より低いキャンペーンは表示されない
- キャンペーン名をクリックすると、該当キャンペーンの管理画面に移動
- 「全体キャンペーンを見る」ボタンで、運用中の検索広告・ディスプレイ広告キャンペーンを全て確認可能
ビズマネー
- 有償・無償ビズマネーを含む広告アカウントのビズマネー残高を表示
- 使用可能なクーポンの数を確認可能(クーポン管理ボタンから管理画面へ移動)
- 前日比のビズマネー消化率を表示し、昨日より今日どれだけ多く広告費を消化しているかを確認可能
- 昨日消化した広告費金額が100%基準となり、毎日前日の消化額基準で更新
充電ボタン:ボタンをクリックすると、広告アカウントの支払い>ビジネスマネジメント>充電画面に移動します。
インサイト
広告運営の現況をもとに、広告管理に役立つインサイトを提案する機能です。

1)インサイトメッセージの種類
希望するタブを選択すると、インサイトメッセージを種類別にまとめて確認できます。

2)モードの操作
- 「すべて閉じる」ボタンで確認済みのインサイトメッセージを一括で閉じることが可能(一度閉じたメッセージは復元不可)
- 「展開」ボタンは「全体」タブでのみ提供され、メッセージ内容の全文を確認可能
- 個別メッセージの「閉じる」ボタンで選択したメッセージのみ閉じることも可能
- 「実行」ボタンで各メッセージが提案するページまたはアクションを実行(実行後もメッセージは消えず、再確認可能)
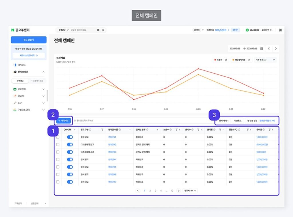
2. 全体キャンペーン管理

①広告アカウントに登録されたすべての検索広告・ディスプレイ広告キャンペーンを確認できる画面です。
- プラットフォームの移動なしに、運用中のすべてのキャンペーン実績を確認・比較可能
- 検索広告とディスプレイ広告の成果を同一水準の統合レポートで確認可能
②「新しいキャンペーンを作る」ボタンから、検索広告・ディスプレイ広告のすべての種類の中から希望するキャンペーンを選択して作成可能
③キャンペーン管理ボタンの機能

3. すばやく広告開始

①スピーディーな広告開始を選択
- 「すばやく広告開始」タブから、最小限の入力で素早く広告を登録可能
- 広告出稿に必要な必須情報のみ入力すれば、ADVoostショッピング、プレイス、パワーリンクのキャンペーンをすぐに開始可能
②広告キャンペーンの作成
- 必須項目をすべて入力して完了すれば、 特別な設定なしで広告を開始できる
- 登録後は通常のキャンペーンと同じように修正・運用が可能
4. ビジネス診断
簡単な質問に回答するだけで、自社のビジネスに最適なキャンペーンと予算の推薦を受けられる機能です。

1)業種選択
大分類→小分類で、運営しているビジネスの業種を選択
2)事業成長段階の選択
現在のビジネスがどの段階にあるかを選択
- 運営を開始する段階
- ある程度基盤ができて売上を伸ばす段階
- 運営が安定して継続的な売上と顧客層を保有している段階
3)広告目的の選択
オンライン販売、サイト訪問、オフライン店舗の宣伝、アプリ活性化、見込み客の獲得、動画再生、認知度向上から選択
4)ビジネス診断結果
選択した業種・成長段階・広告目的に応じて、最適な広告商品を推薦。内部データに基づいて推薦された広告タイプに合った適切な予算も提示され、そのまま広告作成を開始可能。
新しくなったネイバー統合広告プラットフォーム映像ショートカット
▶ビズライブ映像ショートカット
ここまでが、NAVER広告主センターの公式お知らせ(notice/30459)の内容です。
公式の案内としてはよくまとまっていますが、正直なところ、実際に広告を運用している立場からすると、この公式情報だけでは足りない部分がかなりあります。
ここからは、公式お知らせには書かれていない「現場で実際に起きている問題」と「いますぐ確認すべきこと」について書きます。
現場で起きている問題:広告データの「水増し」
検索広告のROASが突然2倍になった理由
3月10日を境に、検索広告(パワーリンク・ショッピング検索広告)のROAS(広告収益率)が突然跳ね上がったという報告が、韓国の広告運用者の間で相次いでいます。
実際のデータを見ると、ある広告主では3月5日〜10日のROASが200〜400%程度で推移していたのが、3月11日以降に突然600%、1,200%、1,800%と跳ね上がっています。広告費を多く使っている別の広告主でも、600〜700%で安定していたROASが11日以降に1,200%前後に倍増しています。
原因は明確で、3月11日から「総転換売上額」にカート投入(장바구니 담기)の売上が合算されるようになったためです。
従来、「総転換売上額」といえば実際に購入が完了した売上を指していました。それが、カートに入れただけの金額まで含まれるようになったわけです。
ここで厄介なのが、カート投入の売上だけを分離して見る方法が、当初はダッシュボード上に用意されていなかったことです。報告書(レポート)画面に入り、転換データの「転換タイプ」を追加設定して初めて、カート投入分と実購入分を区別できる状態でした。しかもキャンペーン・グループ単位では見られても、検索キーワード単位では分離表示ができないという制約もありました。
特に影響が大きい業種
この「カート投入合算」の影響が特に大きいのは、以下の2つのタイプです。
1)ある程度ブランディングができている事業者 :顧客がカートに商品を残しておく行動が多いため、カート投入分の「水増し売上」が大きくなりやすい状況です。
2)ファッション業種やデザイン性の高い商品を扱う事業者 :消費者が気になる商品を複数カートに入れて、最終的に1つを選ぶという購買行動が一般的なため、ROASの乖離が2倍どころか4〜5倍に達するケースも報告されています。
4月の追加アップデートで改善予定
この問題に対して、NAVERは4月中に「購入完了転換数」と「購入完了転換売上額」を検索広告でも追加提供する予定と公知しています。現在のディスプレイ広告(GFA)と同様に、実際の購入完了分だけを分離して確認できるようになる見込みです。
ただし、4月のアップデートが実装されるまでの間は、ダッシュボード上に表示されている数字が実際の売上ではないことを認識した上で運用する必要があります。
GFA運用者は必見:Boost Up機能の「推定指標」問題
検索広告だけでなく、ディスプレイ広告(GFA)側でも深刻な問題が指摘されています。ADVoostの「Boost Up」機能です。
Boost Upとは何か
Boost Upは、2025年11月のプラットフォーム変更時に導入された機能で、全ユーザーにデフォルトON(基本搭載) で提供されています。公式お知らせには「一部推定指標が反映される場合があります」と記載されていますが、この「一部」がどの指標なのかは明記されていませんでした。
実態:推定指標=転換売上が実際の数値とは大きく乖離していた
以下は、DV Companyの広告チーム長がNAVERセンターに直接問い合わせた結果、確認された事実です。
- 「一部推定指標」とは、実際の転換(購入)金額に限定された部分である(露出数やクリック数は含まない)
- Boost Up経由の転換売上は実際の転換が1件もない
この事実は、驚くべきことです。
具体例として、ADVoostで約1,200万ウォンの転換売上が表示されていたケースでは、そのうちBoost Up分が約920万ウォンを占めており、実際の転換売上は約290万ウォンしかありませんでした。

つまり、Boost Upの数字を含めた状態でROASを見ると774%に見えるが、実態は200%程度だったということです。
別の事例では、同一期間のスマートストア実売上が225万ウォンなのに対し、ADVoostの購入完了転換売上額は1,650万ウォンと表示されていた、というケースも報告されています。約7倍の乖離です。
Boost Upの確認方法と対処法
GFAを運用している方は、以下の手順で必ず確認してください。
- GFA管理画面の左メニューから「リポート」→「成果リポート」を開く
- 照会期間を設定し、レポートを表示する
- レポート下部の「全体」部分の矢印をクリックすると、Boost Upの指標が表示される
- Boost Up分を除いた数値が、実際の成果指標
Boost Upを無効にする方法
- キャンペーン修正画面に入る
- 「キャンペーン追加設定」をクリック
- 「追跡URL」と「Boost Up」が表示されるので、Boost Upのチェックを外す
広告センターとストアセンターの数字が合わない問題
Boost Upを無効にしても、広告センターとスマートストアセンターの売上が一致しないケースがあります。これについてもDVcompanyチーム長が、NAVERに問い合わせた結果が共有されています。
結論から言うと、広告センターとストアセンターは集計基準が異なるため、比較は不可能とのことです。

NAVERの担当者によれば、この2つの集計基準を統合する予定は「まったくない」とのことです。
したがって、正確な広告効果を判断する際は、Boost Upを必ずOFFにした状態で、広告センター側のデータを基準にするのが現時点での最善策です。
4月以降の追加アップデート
本体の刷新に続いて、4月には以下の追加アップデートが予定・実施されています。

特に4月15日の「AI推薦もっと見る」面の拡大は、デフォルト設定が露出ONになっているため、意図せず露出が広がる可能性があります。除外したい場合は、媒体設定から手動で外す必要があります。
いますぐ確認すべき5つのチェック項目
最後に、今回のアップデートを受けて、いますぐ確認しておくべき項目をまとめます。
1. レポートの転換定義が社内認識とズレていないか
「総転換数」にはカート投入が含まれています。従来の感覚で「転換数=注文数」と見ていると、判断を誤ります。クライアントへの成果報告を行っている場合は、この定義差を説明できる状態にしておく必要があります。
2. GFAのBoost Up機能がONのままになっていないか
2025年11月以降にADVoostを利用開始した場合、Boost Upはデフォルトでオンになっています。成果リポートでBoost Up分の数値を確認し、必要に応じてキャンペーン設定から無効にしてください。
3. 旧プラットフォームのフィルター設定・列設定が初期化されていないか
統合に伴い、旧プラットフォームで使っていたフィルター設定や列設定は初期化されています。よく使っていた表示条件は再設定が必要です。
4. AI推薦面の露出設定を確認したか
4月15日以降、ショッピング検索広告が「AI推薦もっと見る」面にデフォルトで露出ONになっています。意図しない面への露出を避けたい場合は、媒体設定で確認してください。
5. Boost Up独立化(4月28日)の影響を把握しているか
ADVoost ShoppingのBoost Upが独立キャンペーンとして自動生成されます。既存アカウントでも自動的に生成されるため、管理画面上のON/OFF状態を事前に確認しておくことをお勧めします。
さいごに
今回のNAVER広告プラットフォームの統合は、韓国のデジタル広告運用における大きな転換点です。
統合UI、目的別出稿、AIインサイト、AI推薦面の拡張、Boost Upの独立化。すべてが同じ方向を向いています。NAVERは明確に、「手動運用の細かさ」よりも、目的ベースの出稿、統合ダッシュボード、AI推薦、配置面の自動拡張に重心を移しています。
これは言い換えると、従来のように「検索広告だけ細かく見る」「ディスプレイ広告は別担当で回す」という体制が、少しずつ非効率になっていくということです。検索意図、AI推薦流入、ストア面、クリエイティブ、そして何より転換定義の正確な把握を横断的に見る視点が、これまで以上に求められるようになります。
わたし自身、韓国市場で広告運用やEC支援に携わる中で、プラットフォームの仕様変更のたびに「これは現場で混乱するだろうな」と感じることが少なくありません。今回も例外ではなく、特にBoost Upの推定指標の問題や、カート投入合算によるROASの乖離は、知らないまま運用を続けると実害が出るレベルの話です。
表面的な管理画面の数字だけを見て判断するのではなく、その裏にある仕組みや現地の一次情報を正しく読み解くこと。韓国市場で成果を出し続けるためには、そこが分かれ目になると思っています。
この記事が、韓国向けのマーケティングに取り組んでいる方々の参考になれば幸いです。
参考資料
・NAVER広告主センター公式お知らせ「26년 3월, 변화하는 네이버 광고플랫폼의 주요 기능을 소개합니다
・YouTube「[필수시청] 3월 중순에 변경된 네이버 광고 업데이트. 네이버 진짜 왜이럴까요?」(DV Company)
▼Xでは、韓国を軸にCIS越境ECやアジア向けマーケティングについて発信しています。
https://x.com/fujit_ECbassman
▼公式LINEでは、越境ECや韓国ECに役立つ6大プレゼントを無料配布中です。越境ECコミュニティへのお問い合わせもこちらから。
https://line.me/ti/p/%40776yhbdr
※公式LINEでは、「韓国を仕事にしたい方」への無料キャリア相談を行っています。お気軽にご連絡ください。
あわせて読みたい














