
goooods株式会社が運営するB2B ECプラットフォーム「グッズ」では、新たにセラー向けのアナリティクス機能が追加され、売上や購入者の傾向をより詳細に分析できるようになった。
この新機能により、セラーは受注分析とアクセス分析の二つの重要な指標を通じて、自社ブランドのパフォーマンスを数値化して把握することが可能となった。
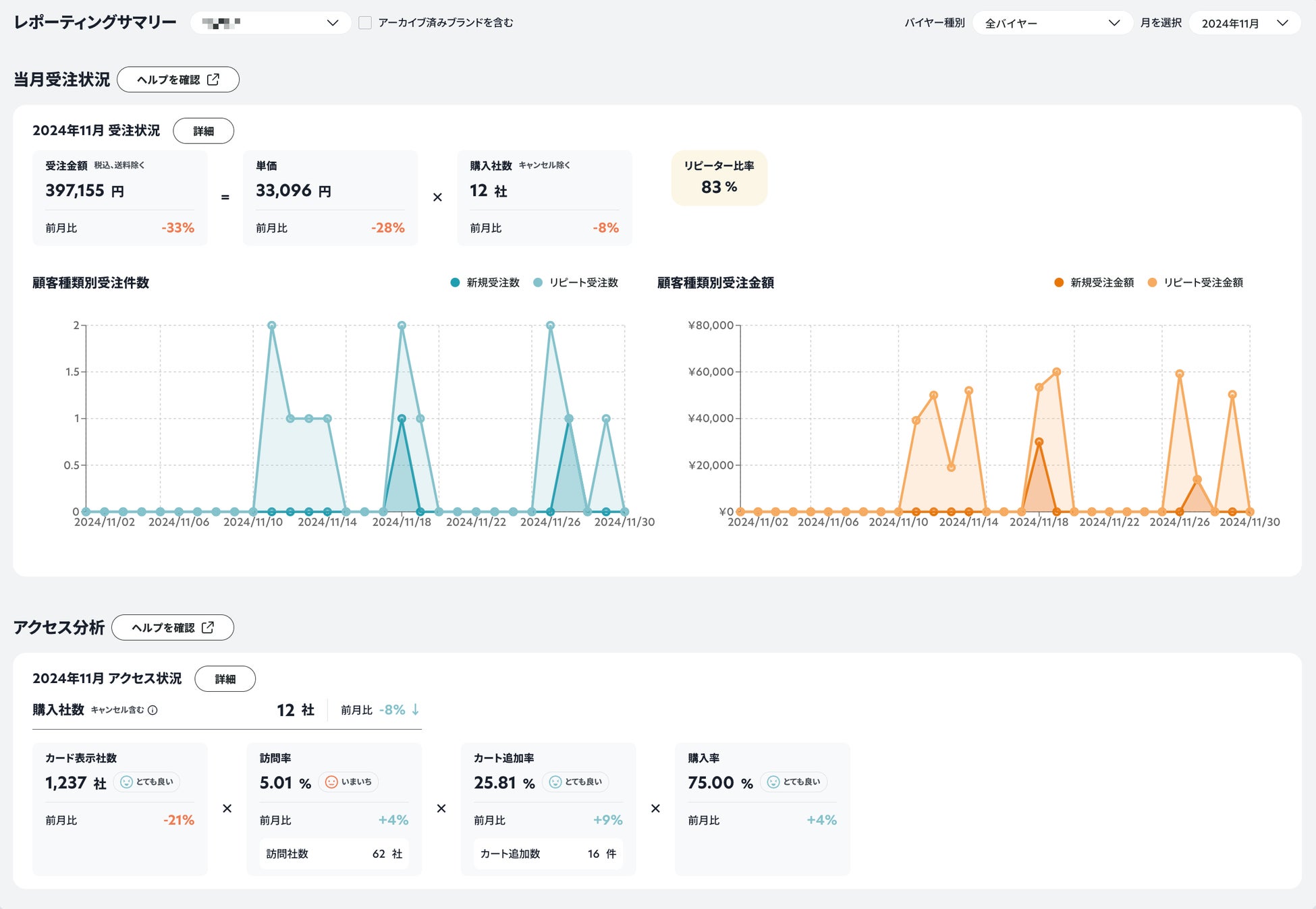
■受注分析
これにより、新規バイヤー数、リピートバイヤー数、リピーター比率、新規受注金額、リピート受注金額などの情報を把握することができる。売上や購入の詳細な内訳を理解し、過去の販売実績の振り返りやリピーターの割合確認に役立つ。
■アクセス分析
カード表示社数、訪問率、カート追加率、購入率などを基に、バイヤーの購買行動を視覚化。どのフェーズで離脱が生じているのかを理解しやすくなり、商品の露出度や詳細ページの閲覧傾向を確認できる。

■主な特徴
ダッシュボード形式の直感的なUIを採用し、今月の実績と前月との対比が一目で確認できる。
イベントやキャンペーンの期間を特定し、その効果を測定できる柔軟な期間設定が可能。
商品別の詳細な分析を行い、SKU単位で売上トレンドや購買行動を把握できる。
出典元: goooods株式会社













