

STORES株式会社(以下、STORES)は、ネットショップや店舗の運営を行う企業向けに、「STORES データ分析」という新たなサービスを発表しました。このサービスはネットショップと実店舗の「注文情報」や「商品情報」を統合し、自動的に連携できる機能を持っています。これによりデータ分析が容易になり、売上を期間別、店舗別、商品別などの形式で視覚化することが可能です。さらに、オンラインショップと店舗をまたいだ商品ごとの売上分析や、会員と非会員の売上分析もサポートされ、迅速な事業運営や経営判断を促進します。
公式サイト:https://campaign.lp-stores.jp/analysis/
この記事の目次
■ ネットショップ・店舗運営における課題
・売上データの分散と利用の難しさ
ネットショップやPOSレジなど、異なるシステムに売上データが分散しており、必要な時にそのデータを迅速に確認または出力することが困難な状況です。
・異なる形式のデータ集計に時間を要する
様々なシステムから異なる形式で取得したデータを、商品別や店舗別に整理・統合するには多くの手間がかかります。特にデータ量が多い場合には、Excel等での対応が難しくなることもあります。
・データの即時性と視認性の不足
在庫管理や商品の売れ行きを把握するために日々売上データを確認したいと思っていても、データの整備や統合に多くの工数がかかり、実際に活用するには高いハードルがあります。また、大量かつ複雑なデータは容易に理解できず、迅速な判断が難しくなります。
■ 「STORES データ分析」が実現すること
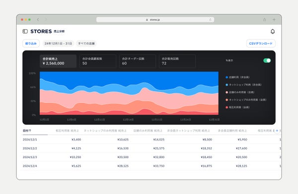
① 売上データのダッシュボードでの瞬時の把握
Shopifyやスマレジと連携することで、ネットショップと実店舗の売上データを自動で集約します。この集約されたデータは、店舗別・商品別などの視覚的な指標に基づいてダッシュボード上で確認できます。複雑なデータもスムーズに理解できる形で提供されるため、使いやすさが向上します。
② オムニチャネルでの売上データ分析が実現
Shopifyやスマレジに登録された同一商品の売上は、商品コードを使用して自動的に集計されます。この機能により、ネットショップと実店舗での「商品別売上」分析が可能となります。
③ 会員情報を活用した分析機能の実装
有料プランを利用することで、Shopifyやスマレジの会員情報と連携し、ネットショップおよび店舗での売上データ分析に加西、相互利用顧客数や会員売上などの分析も一元的に行えます。また、「STORES ロイヤリティ」や「STORES ブランドアプリ」を組み合わせることで、ポイントプログラムやモバイルアプリの活用も可能となります。
(※1)STORES ロイヤリティ:オムニチャネルに対応したポイント・顧客管理システムで、顧客体験を最適化するための様々な機能を提供するサービスです。
(※2)STORES ブランドアプリ:独自のアプリ開発やマーケティングオートメーション機能を提供し、オムニチャネルに対応した顧客情報の収集・分析が可能になるサービスです。
■ 売上情報のイメージ
〈商品別売上のビジュアル〉

〈会員と非会員別の売上ビジュアル〉

〈購入経路×会員/非会員別売上のビジュアル〉

■ 事業責任者のメッセージ
STORES株式会社 シニアプロダクトマネージャー 淺田 純史
オムニチャネル事業者からのフィードバックには、「各所からのデータ収集・加工・可視化に時間がかかる」という悩みが多く見受けられました。その声に応え、「STORES データ分析」を開発いたしました。本サービスは、販路や顧客、アイテム、従業員など多様な視点から売上データを確認可能で、現状の把握や課題の特定を支援します。今後はAIを活用した新機能の提案や、チャットによる相談機能の強化を進め、さらなる事業支援を目指していく所存です。
■ STORES データ分析の概要
STORES データ分析はShopifyおよびスマレジの各種情報をリアルタイムで連携させ、分散した販売データを一元的に管理・分析することで、店舗別や商品別の売上データを精緻に把握し、事業運営をサポートします。
出典元:STORES株式会社 プレスリリース













